DW系列帶式干燥機

主要用途
DW系列帶式干燥機是成批生產用的連續式干燥設備,用于透氣性較好的片狀、條狀、顆料狀物料的干燥,對于脫水蔬菜,中藥飲片等類含水率高、而物料溫度不允許高的物料尤為合適;該系列干燥機具有干燥速率快、蒸發強度高、產品質量好的優點。對脫水濾餅類的膏狀物料,需經造料或制成棒狀后亦可干燥。
工作原理
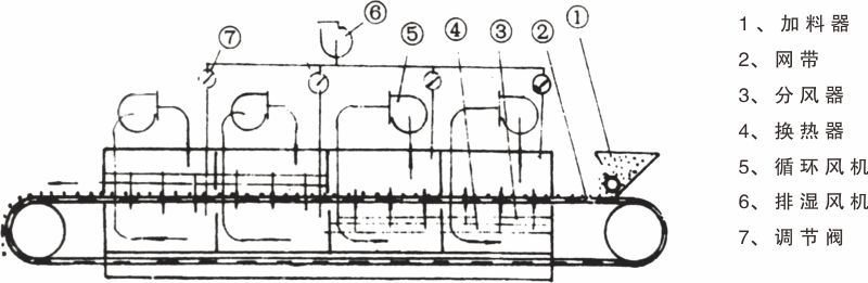
工作原理如圖所示,料斗中的物料由加料器均勻地鋪在網帶上,網帶采用12-60目不銹鋼絲綱,由傳動裝置拖動在干燥機內移動,干燥機由若干單元組成,每一個單元熱風獨立循環,其中部分尾氣由專門排濕風機6排出,第一單元排出廢氣量均有調節閥7控制。在上循環單元中,循環風機5出來的風由側面風道進入單元下腔,氣流向上通過換熱器4加熱,并經分配器6分配后,成噴射流吹向綱帶,穿過物料后進入上腔。干燥過程是熱氣流穿過物料層,完成熱量與質量的過程。上腔由風管與風機入口相連,大部分氣體循環,一部分先進入上腔,向下經換熱器加熱,穿過物料層進入下腔,下腔由側面風道及回負管與風機入口相連,大部分氣體循環,一部分排出。下循環單元根據用戶需要可靈活配備,單元數量亦可根據需要選取。
用于脫水蔬菜,一般使用三臺設備串聯使用,形成初干段、中間段及終干段。在初干段中,由于物料含水量高,透氣性差,故采用小的輔厚度,較快的運行速度及較高的干燥溫度。對物料溫度不允許超過60℃的料,初干段中,干燥氣體溫度可高達120℃以上。終干段內物料停留時間是初干段的36倍,輔料厚度是初干段的2-4倍。對于物料溫度不超過60℃的要求,可采用80℃左右的干燥氣體。采用多段組合能更好地發揮帶式干燥機的性能,且干燥更均勻。
型號說明

原理圖

規格及技術參數

